DXcharts
In just a few days, you can integrate and customize a lightning-fast financial table with your product. You can make changes or create a completely new interface. You want more? We offer a full access alternative. Data feeds with futures and indices, equities, FX and cryptocurrencies by default. Sign up now to get your data feeds. DXcharts can be integrated with any market data source, as it is data feed-agnostic. Native libraries for all platforms. Native web, native mobile & desktop. Get a solution that is specifically tailored to your product. Analyzing statistics from trading activity can help you evaluate securities and predict their future movements. You can create custom studies with the intuitive dxScript. You can adjust the layout of charts however you like and sync them by instrument, chart type and timeframe, range, studies & appearance.
Learn more
Quaeris
Based on your interests, history, and role, you will receive personalized and recommended results. QuaerisAI provides near-real-time data access for all data. QuaerisAI enhances your data and document workload with AI.
To increase knowledge sharing and track performance, teams can share insights and pinboards. Our advanced AI engine transforms your inquiry to a database-ready language within micro-seconds. Data is nothing without context, just like life. Our cognitive AI engine interprets search terms, interests, roles, and past history to provide ranks results that allow further exploration. You can easily add filters to search results to dig into the details and explore relevant questions.
Learn more
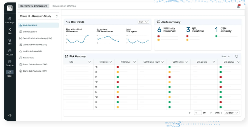
BREEZE CTMS
Electronic source documents, known as eSource, replace traditional paper methods, streamline workflows, and minimize the likelihood of errors and omissions. BREEZE eSource transcends basic visit templates and scheduling functionalities. By aligning clinical contexts with regulatory and protocol requirements, along with study procedures, BREEZE eSource ensures users effectively capture all necessary data mandated by the protocol. The business rules within BREEZE guarantee that data collected are not only correct but also complete, precise, and compliant with relevant standards. Our team of clinical trial specialists creates tailored eSource documents specific to each study for review and approval prior to the trial's initiation, providing ongoing support and adjustments throughout the study duration. The individual modules integrate flawlessly, working in unison to enhance efficiency. The Cross-Module Action Multiplier further elevates functionality by predicting and automatically fulfilling supplementary tasks based on user inputs, such as automatically recording completed visits or procedures, which then updates invoicing and recalibrates scheduling effortlessly. This interconnected approach not only simplifies trial management but also enhances overall data integrity and operational effectiveness.
Learn more
Florence eBinders
Streamline your document workflows to eliminate inefficiencies that consume valuable time and resources, hindering your growth and ability to secure new studies. Florence eBinders seamlessly connects all your clinical trial systems, automates eRegulatory tasks, shortens contract negotiation duration, monitors study advancement, and facilitates secure remote oversight on a leading eRegulatory, eISF, and eSource platform. With our highly-rated implementation and support teams, your team and study can be set up quickly, ensuring a smooth transition for all users. Most sites become fully operational within just four weeks! By enabling secure access for your monitors and providing remote capabilities for your team, you can significantly decrease the time spent on-site during monitoring visits. Additionally, this approach fosters a more efficient and flexible research environment.
Learn more