Average Ratings 2 Ratings

Total
ease
features
design
support

Average Ratings 0 Ratings

Total
ease
features
design
support

No User Reviews. Be the first to provide a review:

Write a Review

Description

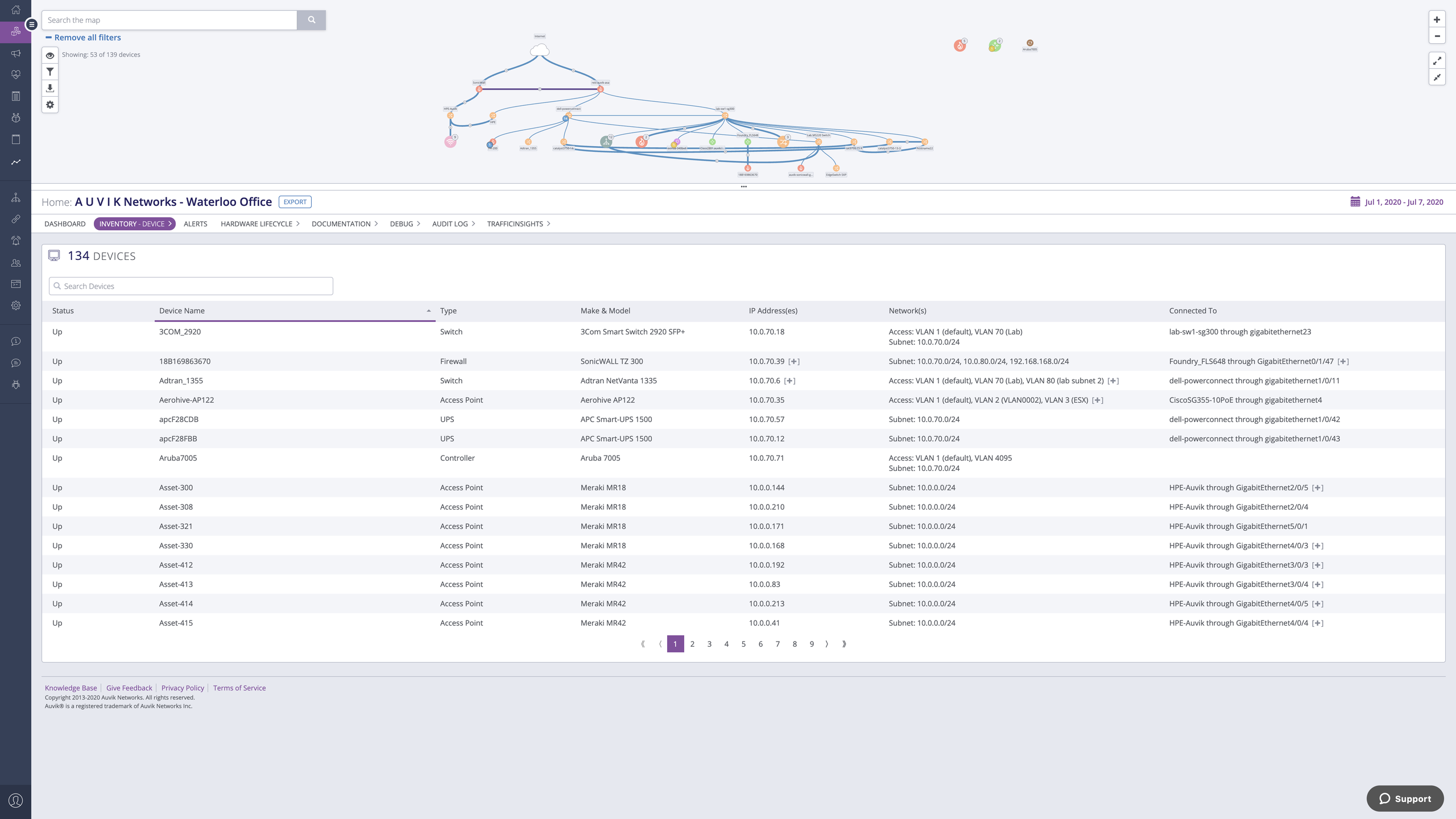
Auvik Network Management is a network management and monitoring software designed to empower IT professionals with deep visibility, automation, and control over their network infrastructure. This innovative platform is trusted by businesses of all sizes to streamline network operations, enhance security, and optimize performance. One of Auvik's standout features is its real-time network mapping and discovery capabilities. It automatically generates interactive, visual maps of your network topology, allowing you to easily identify devices, connections, and potential bottlenecks. This invaluable insight helps in planning and optimizing network architecture for maximum efficiency.

Description

A software solution designed for fiber-optic network operators enables them to effectively plan, design, construct, and manage superior fiber-optic infrastructure. Join us to discover why thousands have opted for OSPInsight, a trusted name for over 25 years. Created by OSP Engineers, OSPInsight has gained the confidence of fiber-optic network operators for more than two decades, assisting them in the planning, designing, building, and operation of their telecom systems. IQGeo collaborates with telecom and utility network operators to implement comprehensive geospatial solutions that enhance both operational efficiency and teamwork. Typically, OSPInsight serves municipal, industrial, university, or government fiber networks with under 10,000 fiber route miles. This makes it a perfect choice for operators looking for an uncomplicated Software as a Service (SaaS) or on-premise solution that is user-friendly and quick to implement, equipped with predefined workflows as a standalone System of Record. In contrast, IQGeo caters to larger telecom and utility network operators that serve many subscribers over extensive metropolitan or regional territories, showcasing their capacity to handle more complex operational needs. The diverse range of solutions provided by both companies highlights their commitment to addressing the unique challenges faced by different types of fiber-optic network operators.

API Access

Has API

API Access

Has API

Screenshots View All

Screenshots View All

Integrations

BrightGauge
Datto RMM
Datto SIRIS
Datto Workplace
Digital.ai Continuum
Hudu
IT Glue
IT Portal
ITBoost
Junos Traffic Vision
Liongard
Lucidum
Microsoft Teams
MyGlue
Network Glue
Opsgenie
ScalePad
Slack
Strategy Overview
WatchGuard WIPS

Integrations

BrightGauge
Datto RMM
Datto SIRIS
Datto Workplace
Digital.ai Continuum
Hudu
IT Glue
IT Portal
ITBoost
Junos Traffic Vision
Liongard
Lucidum
Microsoft Teams
MyGlue
Network Glue
Opsgenie
ScalePad
Slack
Strategy Overview
WatchGuard WIPS

Pricing Details

No price information available.
Free Trial
Free Version

Pricing Details

No price information available.
Free Trial
Free Version

Deployment

Web-Based
On-Premises
iPhone App
iPad App
Android App
Windows
Mac
Linux
Chromebook

Deployment

Web-Based
On-Premises
iPhone App
iPad App
Android App
Windows
Mac
Linux
Chromebook

Customer Support

Business Hours
Live Rep (24/7)
Online Support

Customer Support

Business Hours
Live Rep (24/7)
Online Support

Types of Training

Training Docs
Webinars
Live Training (Online)
In Person

Types of Training

Training Docs
Webinars
Live Training (Online)
In Person

Vendor Details

Company Name

Auvik Networks

Founded

2013

Country

Canada

Website

auvik.com

Vendor Details

Company Name

Advance Fiber Optics

Country

United States

Website

www.ospinsight.com

Product Features

Application Performance Monitoring (APM)

Auvik guarantees optimal performance for your essential applications by pinpointing and addressing network challenges that affect their operation. Through real-time surveillance, automated network mapping, and comprehensive diagnostics, Auvik links application performance with network conditions, providing you with the necessary insights to enhance efficiency and avert interruptions. Whether overseeing applications hosted on-site or in the cloud, Auvik empowers your team with the resources required to ensure a smooth user experience and achieve operational superiority.

Baseline Manager
Diagnostic Tools
Full Transaction Diagnostics
Performance Control
Resource Management
Root-Cause Diagnosis
Server Performance
Trace Individual Transactions

IT Asset Management

Auvik enhances the management of IT assets through automated inventory management and live updates. You can quickly identify, visualize, and oversee every device connected to your network, providing a consistently precise overview of your hardware and software resources. Featuring centralized reporting and proactive notifications, Auvik removes the need for manual data entry, minimizes asset gaps, and enables more informed decisions regarding resource distribution. Optimize compliance, boost productivity, and proactively address potential challenges with Auvik’s advanced IT asset management solutions.

Asset Tracking
Audit Management
Compliance Management
Configuration Management
Contract/License Management
Cost Tracking
Depreciation Management
IT Service Management
Inventory Management
Maintenance Management
Procurement Management
Requisition Management
Supplier Management

IT Infrastructure Monitoring

Auvik offers instant monitoring and automation tools designed to ensure your IT infrastructure runs at its best. Through dynamic network mapping, proactive notifications, and comprehensive reporting, Auvik empowers you to anticipate problems, reduce downtime, and enhance resource efficiency. Whether you're overseeing physical hardware, virtual systems, or a combination of both, Auvik streamlines intricate environments, keeping your business connected and protected.

Alerts / Notifications
Application Monitoring
Bandwidth Monitoring
Capacity Planning
Configuration Change Management
Data Movement Monitoring
Health Monitoring
Multi-Platform Support
Performance Monitoring
Point-in-Time Visibility
Reporting / Analytics
Virtual Machine Monitoring

IT Management

Auvik revolutionizes the management of IT by automating tedious processes, offering instant visibility, and delivering practical insights throughout your network. Its features include automated discovery and mapping, proactive notifications, and comprehensive reporting, which together remove the uncertainty associated with manual tasks and allow IT teams to concentrate on strategic objectives. Whether overseeing a single location or an extensive global network, Auvik aids in reducing downtime, enhancing operational efficiency, and safeguarding your business against potential risks. Designed for scalability, Auvik seamlessly adjusts to your unique environment, streamlining IT management to be more efficient, intelligent, and rapid.

Capacity Monitoring
Compliance Management
Event Logs
Hardware Inventory
IT Budgeting
License Management
Patch Management
Remote Access
Scheduling
Software Inventory
User Activity Monitoring

IT Service

Experience outstanding IT support with Auvik's automation-driven strategy for network management. Auvik empowers your team with proactive monitoring and automated issue resolution, ensuring that systems operate efficiently. With real-time analytics, comprehensive reporting, and user-friendly dashboards, your response times will improve, and service reliability will be enhanced. Whether overseeing one network or numerous clients, Auvik enables IT teams to achieve superior results, minimize downtime, and surpass service standards.

Contract Management
IT Asset Management
Incident Management
Knowledge Management
Release Management
Self Service Portal
Service Catalog
Service Reporting
Ticket Management

ITSM

Asset Tracking
Availability Management
Change Management
Configuration Management
Contract/License Management
Dashboard
Incident Management
Problem Management
Project Management
Release & Deployment Management
Self Service Portal

MSP

Auvik serves as the premier solution for Managed Service Providers (MSPs), allowing for the management of a larger client base with minimal effort. Featuring automated network identification, instantaneous mapping, and proactive surveillance, Auvik streamlines the process of managing networks on a large scale. It enables quicker problem resolution, minimizes risks, and wows clients with insightful data and comprehensive reports. By automating mundane tasks and offering clarity into intricate systems, Auvik empowers MSPs to enhance operational productivity, boost client contentment, and expand their business—all while staying ahead in a competitive landscape.

Backup Management
Billing & Invoicing
CRM
Dashboard
Help Desk
Issue Management
Live Chat
Patch Management
Privileged Access Management (PAM)
Project Management
Remote Access
Remote Systems Monitoring
Scheduling

Network Assessment

Enhance your network evaluations using Auvik's automated solutions. Quickly produce detailed reports covering device efficiency, security risks, and overall network status. Whether you're assessing new configurations or improving current systems, Auvik delivers the essential insights required for informed decision-making and risk mitigation.

Network Bandwidth Monitoring

Auvik simplifies the process of managing bandwidth. It allows you to observe traffic trends, identify congestion points, and enhance resource distribution through instant insights. This proactive approach helps address problems that affect essential applications, guaranteeing optimal network performance for every device connected.

Network Discovery

Effortlessly identify all devices connected to your network using Auvik. With its ongoing discovery capabilities and automated mapping features, you can maintain a current inventory of your infrastructure, which is essential for efficient management and security. Auvik's suite of tools simplifies the process of revealing concealed devices, monitoring modifications, and preserving a comprehensive and precise perspective of your network.

Network Management

Streamline intricate network management processes using Auvik's automation-centric platform. Auvik equips IT teams with essential tools and insights for effective monitoring, optimization, and protection of their networks, featuring dynamic mapping and proactive troubleshooting capabilities. The platform offers real-time visibility, timely alerts, and smart reporting to decrease manual workload, lower risks, and guarantee peak network performance.

Network Mapping

Auvik's innovative network mapping tools offer a real-time, interactive perspective of all devices, connections, and topologies within your network infrastructure. Quickly discover concealed devices, identify configuration problems, and clearly visualize interdependencies. Auvik's maps continuously refresh as your network changes, providing a precise and current overview of your environment. Ideal for troubleshooting, capacity evaluation, and audits, Auvik simplifies the process of comprehending and managing your infrastructure.

Color Codes / Icons
Compliance Management
Device Auto Discovery
Hierarchical Mapping
Location-Based Mapping
Map Exporting
On-Demand Mapping
Reporting/Analytics
Self-Updating Maps
Web Traffic Reporting

Network Monitoring

Auvik transforms the landscape of network monitoring by integrating automation with immediate visibility, making intricate infrastructures easier to manage. Quickly identify performance challenges across various devices, applications, and connections, while receiving proactive notifications that allow you to intervene before issues worsen. With comprehensive reporting, smart analytics, and user-friendly dashboards, Auvik guarantees that your network runs at optimal efficiency around the clock. Regardless of whether you're overseeing on-site, hybrid, or cloud-based environments, Auvik equips your team with the resources needed to monitor, resolve, and enhance your network effortlessly, ultimately saving time and minimizing risk.

Bandwidth Monitoring
Baseline Manager
Diagnostic Tools
IP Address Monitoring
Internet Usage Monitoring
Real Time Analytics
Resource Management
SLA Monitoring
Server Monitoring
Uptime Monitoring
Web Traffic Reporting

Network Traffic Analysis (NTA)

Experience unparalleled visibility into your network traffic with Auvik’s user-friendly analytical tools. Discover usage trends, pinpoint congestion areas, and enhance bandwidth distribution using real-time analytics. With Auvik’s automated alerts and reporting features, you can swiftly respond to any irregularities, ensuring your network operates seamlessly and effectively. Whether you're addressing performance challenges or strategizing for future expansion, Auvik equips you with the insights necessary for making well-informed choices.

Anomalous Behavior Detection
High Bandwidth Usage Monitoring
Historical Behavior Data
Identify High Network Traffic Sources
Network Transaction Visibility
Stream Data to IDR or Data Lake
Traffic Decryption

Network Troubleshooting

Auvik streamlines the process of diagnosing network problems, making it quicker and more efficient. With its automated discovery and mapping features, you gain immediate insight into your network infrastructure. Real-time monitoring helps identify the root causes of issues before they develop into larger problems. Auvik offers user-friendly dashboards and comprehensive diagnostic tools that facilitate swift resolution, reducing both downtime and user annoyance. Whether you're tackling bandwidth constraints, hardware malfunctions, or configuration challenges, Auvik equips your team with the tools necessary to address issues accurately and confidently.

Alerts / Escalation
Bandwidth Troubleshooting
Change Management
Configuration Management
Connectivity Management
Data Visualization
Historical Audit
Mobile Network Troubleshooting
Network Analysis
Network Monitoring

Observability

Auvik provides comprehensive network visibility through automated mapping, continuous monitoring, and practical insights. Experience a complete visualization of your infrastructure, encompassing device connections and performance indicators, allowing for swift detection of irregularities that may cause interruptions. Auvik’s platform facilitates proactive management and enhancement, guaranteeing that your network stays robust, secure, and efficient at all times.

RMM

Auvik elevates remote monitoring and management (RMM) by providing automated network insights and instantaneous visibility. Effortlessly oversee intricate infrastructures, utilizing features such as dynamic mapping, proactive troubleshooting, and comprehensive reporting. By automating routine tasks, Auvik lightens the load for managed service providers (MSPs) and IT departments, enabling them to grow their operations and offer exceptional service. Its smooth integration and user-friendly design enhance RMM functionalities and simplify IT processes.

Deployment Management
For MSPs
IT Asset Management
Mobile Access
Network Monitoring
Patch Management
Real-time Alerts
Remediation Management

SaaS Management

Harness the power of Auvik’s smart management solutions to take charge of your SaaS landscape. Discover unseen applications, enhance license allocation, and cut down on unnecessary expenses through automated analytics of your services. Auvik provides IT teams with real-time insights and reporting, allowing them to manage risks effectively, maintain compliance, and fully leverage their SaaS investments. Whether you're overseeing an expanding SaaS collection or safeguarding cloud environments, Auvik streamlines the management process and equips you to tackle new challenges proactively.

License Management
Onboarding
Renewal Management
SaaS Operations Management
Shadow IT Detection
Spend Management
Subscription Management
Usage Tracking / Analytics
Vendor Management

Server Monitoring

Auvik’s server monitoring solutions provide immediate visibility and proactive insights to maintain the uptime of your essential systems. With automated discovery and mapping features, you can rest assured that no server goes unnoticed. Instantaneous alerts and comprehensive diagnostics empower you to quickly pinpoint and address problems before they affect your operations. Whether you're overseeing physical servers or virtual setups, Auvik streamlines the server monitoring process, ensuring consistent reliability and availability.

Shadow IT Discovery

With Auvik's Shadow IT discovery feature, you can unveil and regulate unauthorized applications and devices. Safeguard your network by pinpointing unapproved tools, maintaining compliance, and averting potential data breaches. Auvik provides real-time insights, granting you comprehensive control and visibility over your entire infrastructure.

Product Features

Network Mapping

Color Codes / Icons
Compliance Management
Device Auto Discovery
Hierarchical Mapping
Location-Based Mapping
Map Exporting
On-Demand Mapping
Reporting/Analytics
Self-Updating Maps
Web Traffic Reporting

Alternatives

Alternatives

mPower FiberPro Reviews

mPower FiberPro

mPower Innovations